够中国用2万年!我国突破无限能源,将建全球首座钍熔盐堆
够中国用2万年!我国突破无限能源,将建全球首座钍熔盐堆
中国计划2025年在戈壁滩建造全球首座钍基熔盐堆发电站,并预计2029年投入运行。
数据显示,我国钍储量为28.6万吨,足以支撑中国未来2万年的能源需求。这也就意味着我国将实现无限能源,科学家也将之称为人类实现核聚变前的终极能源方案。

那么,看到这儿,有些朋友可能还不了解,什么是钍熔盐堆?它的出现将如何改变全球能源格局?
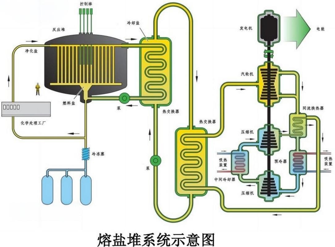
什么是钍熔盐堆?
钍熔盐堆是一种以钍作为主要燃料,熔盐作为冷却剂的核反应堆。因其经济安全、核废料少等优点,被列为第四代先进核能系统的 6 种候选之一。

那么,核电是如何产生的?轻原子核的融合和重原子核的分裂释放出能量,产生核聚变和核裂变,将能量按照核能-机械能-电能进行转换,于是就有了核电。
核电年发电利用小时数常年保持在7000小时以上,位居所有电源之首。并且与平均服役时间为12年的煤电机组相比,核电设备实际使用寿命高达80年以上。高效稳定、寿命长再加上清洁低碳,这也让核能成为全球能源转型的重点。

但一些核电事故,例如切尔诺贝利和福岛,也让其安全性成为研发的难点。
传统核反应堆就像是一个高压锅,其中的核燃料铀-235进行核裂变释放出大量的热能,最高温度能达到350摄氏度,因此就需要大量的水进行冷却。
像日本福岛核电站使用的沸水反应堆,就是因为311地震停电导致冷却系统失效,反应堆内部的热量无法及时释放,从而引发堆芯熔毁,最终300吨核污水流向海洋。

所以,第四代国际核能论坛为防止核扩散,规划了六种先进核能系统,其中就包括了钍基熔盐堆核能系统。
钍作为潜在的核燃料,在吸收中子后生成钍233,通过两次β衰变就能变为核燃料铀233。它不会像固态铀那样融化或爆裂,这是因为钍基熔盐堆的燃料和冷却剂都是液态熔盐。

它采用了液态燃料和常压操作,当反应堆的温度超过预定值,设在底部的冷冻塞会自动熔化,携带核燃料的熔盐流入应急储存罐,核反应就会立即中止。因而,不会像传统核电站那样,发生堆芯熔毁的事故,有效防止了核泄漏事故的发生。
再加上钍基熔盐反应堆相比传统铀反应堆产生的废料更少,100年内可衰变至无放射性。且我国已探明的钍储量高达28.6万吨,1吨钍裂变产生的能量相当于200吨铀、350万吨煤炭。仅一块拳头大小的钍金属,就能为伦敦供电一个星期。

在如此得天独厚的条件下,我国对于钍基熔盐堆发电站的建设势在必得。
未来一旦投入运营,无限能源将不再是梦想。光是在军事领域,钍基熔盐堆核电站就被认为是航母动力的新曙光。

航母作为现代海战的核心力量,动力系统的性能直接决定了作战能力。但传统核动力系统核燃料供应受限、体积庞大且维护复杂等一系列问题,一直没有好的解决方案。
而钍基熔盐堆相较于传统核反应堆,不需要用大量水来冷却,因而外部装置精简,体积和重量都相对较小,再加上能无限供应,必定能使我国航母发展更上一层楼。

国际核能发展
同时,钍基熔盐堆发电站的建成,不仅是中国科技的飞跃,更是全球能源变革的前奏。
实际上,1965年,美国实验室最先研发液态燃料熔盐实验堆,并持续运行到1969年,最后却因冷战不了了之。上世纪70年代,苏联也开始研发熔盐堆,可惜也终止于解体。

同期1971年,我国上海728工程建成零功率冷态熔盐堆并成功达到临界,此后大量投入人力物力,最终成为全球熔盐堆研发的领头军。
数据显示,2023年中国火力发电、水力发电、风力发电、太阳能发电分别占比66%、14%、9%、6%。其中核能占比最少,仅为5%,仍有巨大发展空间。而未来钍基熔盐堆发电站的建成,必将大力推进我国核能的发展,人类也再也不用为能源危机发愁了。

【参考文献】
[1] 蔡翔舟,戴志敏,徐洪杰.钍基熔盐堆核能系统[J].物理, 2016.
[2] 王昆鹏,左嘉旭,靖剑平,等.固态钍基熔盐堆堆芯核设计安全限值研究[J].科学技术与工程, 2016.
[3] 司胜义,陈其昌,卑华,等.新型钍基熔盐堆多物理计算模型及分析[J].强激光与粒子束, 2017.
[4] 李晴暖,张岚,周伟,等.钍基熔盐堆核能系统的放射化学[C]//中国化学会第29届学术年会摘要集——第09分会:应用化学.2014.
[5] 谭爽,胡象明.特殊重大工程项目的风险社会放大效应及启示——以日本福岛核泄露事故为例[J].北京航空航天大学学报:社会科学版, 2012.
-
- 我的前半生:罗子君永远不知,段晓天凭啥认为可以忽悠她做情妇
-
2025-12-29 23:45:37
-
- 给女生起外号可爱点的:如何巧妙地为心仪的她增添一抹甜蜜
-
2025-12-29 23:43:23
-
- 言情界的16位顶级作家,你认识几位?
-
2025-12-29 23:41:09
-
- 27岁无人机飞手年入40W!普通人如何抓住低空经济的‘黄金饭碗’
-
2025-12-29 23:38:54
-
- “重要-紧急”四象限法则,让你百忙之中效率倍增
-
2025-12-29 23:36:39
-
- 耶路撒冷王鲍德温四世:中世纪"麻风王"的传奇人生
-
2025-12-28 18:09:52
-
- 吴文献事件罕见的敌方资料,七名牺牲者中的两人至今未找到遗骸
-
2025-12-28 18:07:38
-
- 上海一餐厅被举报非法销售蛇类,查出65条蛇,蛇肉真有这么好吃?
-
2025-12-28 18:05:24
-
- 两年过去了,苹果的iOS VPN仍然会泄露IP地址
-
2025-12-28 18:03:09
-
- 酷音乐亚洲盛典正式启动 谭维维惊艳助阵发布会
-
2025-12-28 18:00:55
-
- 解析北京地铁13号线知春路站:在十几年前巧妙解决了地形的难题
-
2025-12-28 17:58:41
-
- 贺子珍胞兄贺敏学,职位曾比粟裕高,为何建国后却成为“包工头”
-
2025-12-28 17:56:26
-
- 甘肃最穷的5个县,为何脱贫后还是发展不起来
-
2025-12-28 17:54:12
-
- 抚仙湖:它是云南省第一深水湖泊,它是中国第三深水湖泊
-
2025-12-28 17:51:58
-
- 白沟:中国北方著名的商镇、全国著名的箱包之都
-
2025-12-28 17:49:44
-
- TOP战队造就了怎样的电竞奇迹?在自闭与被坑路上走走停停
-
2025-12-28 17:47:29
-
- 浙江海洋大学:一所独具特色的海洋学府
-
2025-12-28 17:45:15
-
- 儒家《孟子》故居及创作背景
-
2025-12-28 17:43:00
-
- 如果青岛成为直辖市,是否有利于青岛和山东的长远发展?
-
2025-12-28 17:40:46
-
- 盘点PRADA塌方的7位代言人
-
2025-12-28 17:38:32



刘宝瑞比李金斗高几辈?
请收好!这份手绘红色景点地图让你更了解杭州